Популярное

Музыка Кино и Анимация Автомобили Животные Спорт Путешествия Игры Юмор

Интересные видео

2025 Сериалы Трейлеры Новости Как сделать Видеоуроки Diy своими руками

Топ запросов

смотреть а4 schoolboy runaway турецкий сериал смотреть мультфильмы эдисон
dTub
Скачать

#2 Hazard Ranker on ToolsforEngineers com

Автор: Sulav Lohani

Загружено: 2026-01-01

Просмотров: 20

Описание:

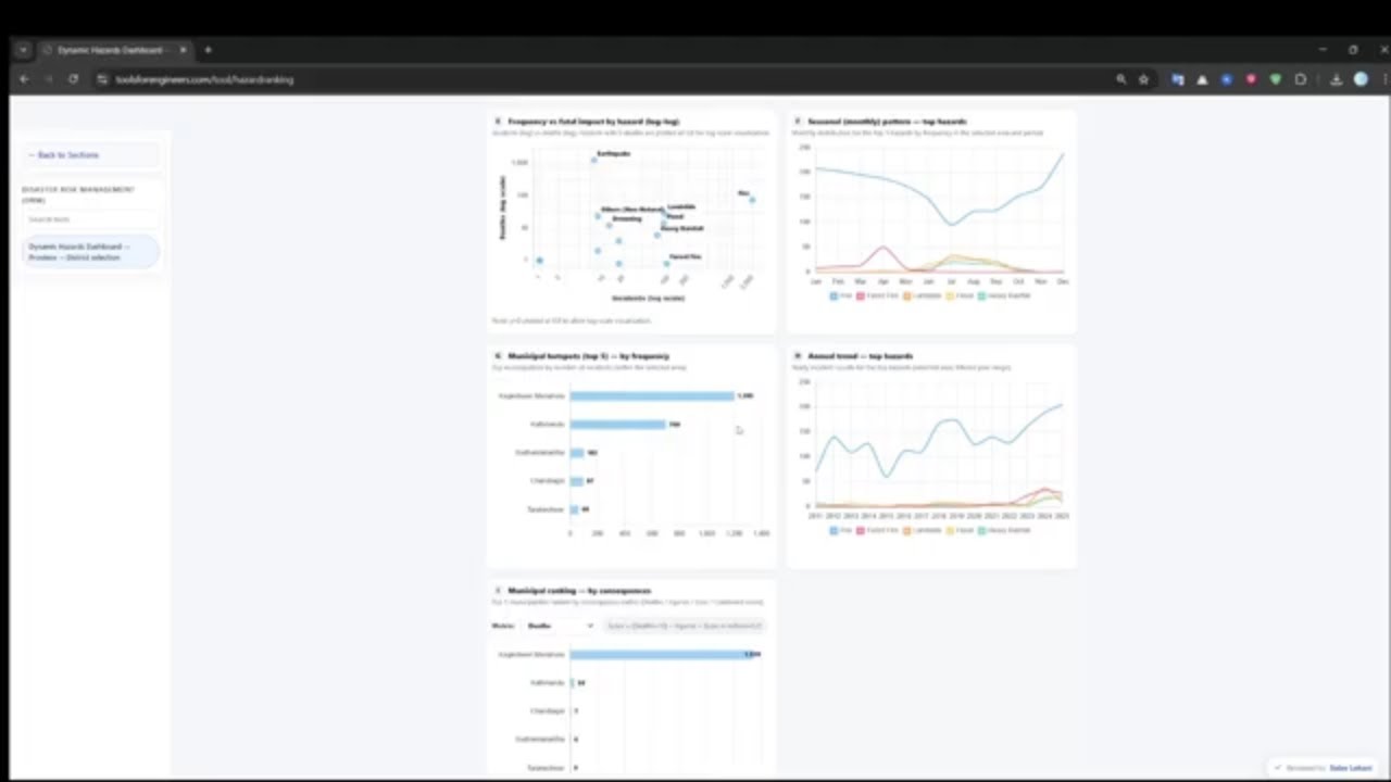
Hazard Ranker on ToolsForEngineers.com
We begin New Year 2026 by transforming data into decisions — proudly launching the first Disaster Risk Management (DRM) tool on ToolsForEngineers.com, a step towards smarter, visual decision-making tools for disaster risk reduction in Nepal.
🛠️ Hazard Ranker – DRM Tool Overview
Built using BIPAD Portal datasets (गृह मन्त्रालय), analyzing multiple hazard-related attributes.
Easily identifies frequently occurring hazards in any district of Nepal.
Ranks top municipalities based on frequency and consequences.
Extremely helpful for government agencies, DRM/DRR institutions, planners, researchers, NGOs, and development partners for disaster risk assessment and mitigation planning.
✨ More DRM tools coming soon. Stay connected.
🎉 Happy New Year 2026!
#toolsforengineers #hazardranker
#drmnepal #bipadportal

#2 Hazard Ranker on ToolsforEngineers com

Поделиться в:

Доступные форматы для скачивания:

Скачать видео mp4

  • Информация по загрузке:

Скачать аудио mp3

Похожие видео

Лижут ли Вас Собаки? ВОТ ЧТО ЭТО ЗНАЧИТ (вас шокирует)!

Лижут ли Вас Собаки? ВОТ ЧТО ЭТО ЗНАЧИТ (вас шокирует)!

25 Запрещенных Гаджетов, Которые Вы Можете Купить Онлайн

25 Запрещенных Гаджетов, Которые Вы Можете Купить Онлайн

Они убили китайскую электронику! Как США и Нидерланды сломали Китай за один ход

Они убили китайскую электронику! Как США и Нидерланды сломали Китай за один ход

Чем ОПАСЕН МАХ? Разбор приложения специалистом по кибер безопасности

Чем ОПАСЕН МАХ? Разбор приложения специалистом по кибер безопасности

БЕЛЫЕ СПИСКИ: какой VPN-протокол справится? Сравниваю все

БЕЛЫЕ СПИСКИ: какой VPN-протокол справится? Сравниваю все

Почему огонь ГОРИТ. Ответ Фейнмана переворачивает реальность

Почему огонь ГОРИТ. Ответ Фейнмана переворачивает реальность

CIVIL 3D AND HEC RAS | FINAL YEAR PROJECT VIDEO | UNCUT 😂😂

CIVIL 3D AND HEC RAS | FINAL YEAR PROJECT VIDEO | UNCUT 😂😂

ЛИМАН ОКРУЖЕН. КАТАСТРОФА ДЛЯ ВСУ 💥Военные Сводки 15.01.2026

ЛИМАН ОКРУЖЕН. КАТАСТРОФА ДЛЯ ВСУ 💥Военные Сводки 15.01.2026

Очередное ПОТРЯСЕНИЕ ИИ! Google Снова Разгромил Big Tech! Google Видео Потрясло Всех! xAI в Пентагон

Очередное ПОТРЯСЕНИЕ ИИ! Google Снова Разгромил Big Tech! Google Видео Потрясло Всех! xAI в Пентагон

Погодный АД! Россию, Англию и Западную Европу разрушает Буря

Погодный АД! Россию, Англию и Западную Европу разрушает Буря

Вот почему СССР срочно закрыл Кольскую скважину, причина шокировала мир…

Вот почему СССР срочно закрыл Кольскую скважину, причина шокировала мир…

Я случайно создал приложение на работе. Gemini Canvas + NotebookLM гайд.

Я случайно создал приложение на работе. Gemini Canvas + NotebookLM гайд.

КОТЁЛ в Купянске: Украинская армия ОКРУЖЕНА ⚔️ Карта Боевых действий на 15.01.2026

КОТЁЛ в Купянске: Украинская армия ОКРУЖЕНА ⚔️ Карта Боевых действий на 15.01.2026

Как SpaceX построит город на Марсе

Как SpaceX построит город на Марсе

Куда уходят наши деньги? Как устроена налоговая система?

Куда уходят наши деньги? Как устроена налоговая система?

Можно Ли Запустить Спутник Из Катапульты? SpinLaunch Доказал

Можно Ли Запустить Спутник Из Катапульты? SpinLaunch Доказал

Полет в условиях военных ограничений

Полет в условиях военных ограничений

Как я металлизировал отверстия в печатных платах

Как я металлизировал отверстия в печатных платах

Audi Quattro vs BMW xDrive vs Mercedes 4MATIC – Подробное сравнение систем полного привода

Audi Quattro vs BMW xDrive vs Mercedes 4MATIC – Подробное сравнение систем полного привода

Вы думали, что допинг — это плохо? Подождите, пока не услышите об электромагнитных велосипедах.

Вы думали, что допинг — это плохо? Подождите, пока не услышите об электромагнитных велосипедах.

© 2025 dtub. Все права защищены.



  • Контакты
  • О нас
  • Политика конфиденциальности



Контакты для правообладателей: infodtube@gmail.com